Tình trạng của Aster hiện nay ra sao?
Sự sụt giảm về TVL
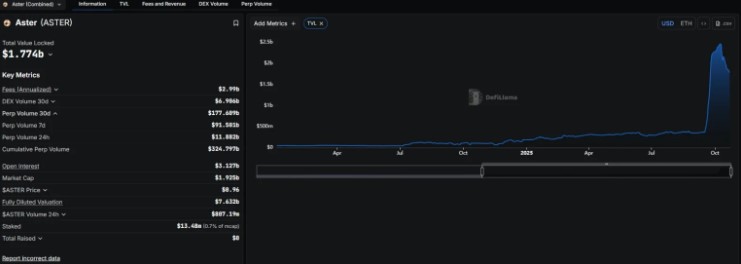
Theo dữ liệu từ DeFiLlama, tổng giá trị tài sản bị khóa (TVL) của Aster đã giảm đáng kể từ ngày 13/10 đến nay. Đã có hơn 600 triệu USD TVL đã bị rút ra khỏi giao thức. TVL hiện tại, chỉ còn lại khoảng 1,8 tỷ USD.

Khối lượng giao dịch hợp đồng vĩnh viễn của Aster cũng sụt giảm nghiêm trọng. Trong 24 giờ qua, nền tảng chỉ ghi nhận 11,88 tỷ USD, trong khi thời điểm trước đó có lúc khối lượng giao dịch hợp đồng vĩnh viễn lên đến 18 tỷ USD. Tuy nhiên, Aster vẫn đứng trên các đối thủ như Lighter và Hyperliquid đạt lần lượt 10,14 tỷ USD và 11,5 tỷ USD.

ASTER hiện đang giao dịch trong vùng cầu yếu từ 0.95-1 USD và đang hình thành rõ xu hướng giảm.
Nếu xu hướng giảm tiếp diễn, hai mốc giá tiếp theo mà Aster có thể điều chỉnh về là 0,7 USD và 0,5 USD. Tuy nhiên, nếu tâm lý thị trường cải thiện, token vẫn có thể phục hồi ngắn hạn từ vùng hiện tại.
Từ các dữ liệu cho thấy, nhà đầu tư nên theo dõi sát mức giá hiện tại vì tình hình hoạt động của Aster đang xấu đi thì việc ASTER có thể lao dốc về 0,7 USD hoặc thậm chí 0,5 USD là điều hoàn toàn có thể xảy ra.
Cập nhật thêm tin tức tại:
Website: https://tuvanvang.com/
Telegram: https://t.me/tvv_com
Facebook: https://www.facebook.com/tuvanvang.news






